Skip to main content
Skip to main content
Edit this page

Prometheus Integration

The feature supports integrating Prometheus to monitor ClickHouse Cloud services. Access to Prometheus metrics is exposed via the ClickHouse Cloud API endpoint that allows users to securely connect and export metrics into their Prometheus metrics collector. These metrics can be integrated with dashboards e.g., Grafana, Datadog for visualization.

To get started, generate an API key.

Prometheus Endpoint API to retrieve ClickHouse Cloud Metrics

API Reference

MethodPathDescription
GEThttps://api.clickhouse.cloud/v1/organizations/:organizationId/services/:serviceId/prometheus?filtered_metrics=[true | false]Returns metrics for a specific service
GEThttps://api.clickhouse.cloud/v1/organizations/:organizationId/prometheus?filtered_metrics=[true | false]Returns metrics for all services in an organization

Request Parameters

NameLocationType
Organization IDEndpoint addressuuid
Service IDEndpoint addressuuid (optional)
filtered_metricsQuery paramboolean (optional)

Authentication

Use your ClickHouse Cloud API key for basic authentication:

Username: <KEY_ID>
Password: <KEY_SECRET>
Example request
export KEY_SECRET=<key_secret>
export KEY_ID=<key_id>
export ORG_ID=<org_id>

# For all services in $ORG_ID
curl --silent --user $KEY_ID:$KEY_SECRET https://api.clickhouse.cloud/v1/organizations/$ORG_ID/prometheus?filtered_metrics=true

# For a single service only
export SERVICE_ID=<service_id>
curl --silent --user $KEY_ID:$KEY_SECRET https://api.clickhouse.cloud/v1/organizations/$ORG_ID/services/$SERVICE_ID/prometheus?filtered_metrics=true

Sample Response

# HELP ClickHouse_ServiceInfo Information about service, including cluster status and ClickHouse version
# TYPE ClickHouse_ServiceInfo untyped
ClickHouse_ServiceInfo{clickhouse_org="c2ba4799-a76e-456f-a71a-b021b1fafe60",clickhouse_service="12f4a114-9746-4a75-9ce5-161ec3a73c4c",clickhouse_service_name="test service",clickhouse_cluster_status="running",clickhouse_version="24.5",scrape="full"} 1

# HELP ClickHouseProfileEvents_Query Number of queries to be interpreted and potentially executed. Does not include queries that failed to parse or were rejected due to AST size limits, quota limits or limits on the number of simultaneously running queries. May include internal queries initiated by ClickHouse itself. Does not count subqueries.
# TYPE ClickHouseProfileEvents_Query counter
ClickHouseProfileEvents_Query{clickhouse_org="c2ba4799-a76e-456f-a71a-b021b1fafe60",clickhouse_service="12f4a114-9746-4a75-9ce5-161ec3a73c4c",clickhouse_service_name="test service",hostname="c-cream-ma-20-server-3vd2ehh-0",instance="c-cream-ma-20-server-3vd2ehh-0",table="system.events"} 6

# HELP ClickHouseProfileEvents_QueriesWithSubqueries Count queries with all subqueries
# TYPE ClickHouseProfileEvents_QueriesWithSubqueries counter
ClickHouseProfileEvents_QueriesWithSubqueries{clickhouse_org="c2ba4799-a76e-456f-a71a-b021b1fafe60",clickhouse_service="12f4a114-9746-4a75-9ce5-161ec3a73c4c",clickhouse_service_name="test service",hostname="c-cream-ma-20-server-3vd2ehh-0",instance="c-cream-ma-20-server-3vd2ehh-0",table="system.events"} 230

# HELP ClickHouseProfileEvents_SelectQueriesWithSubqueries Count SELECT queries with all subqueries
# TYPE ClickHouseProfileEvents_SelectQueriesWithSubqueries counter
ClickHouseProfileEvents_SelectQueriesWithSubqueries{clickhouse_org="c2ba4799-a76e-456f-a71a-b021b1fafe60",clickhouse_service="12f4a114-9746-4a75-9ce5-161ec3a73c4c",clickhouse_service_name="test service",hostname="c-cream-ma-20-server-3vd2ehh-0",instance="c-cream-ma-20-server-3vd2ehh-0",table="system.events"} 224

# HELP ClickHouseProfileEvents_FileOpen Number of files opened.
# TYPE ClickHouseProfileEvents_FileOpen counter
ClickHouseProfileEvents_FileOpen{clickhouse_org="c2ba4799-a76e-456f-a71a-b021b1fafe60",clickhouse_service="12f4a114-9746-4a75-9ce5-161ec3a73c4c",clickhouse_service_name="test service",hostname="c-cream-ma-20-server-3vd2ehh-0",instance="c-cream-ma-20-server-3vd2ehh-0",table="system.events"} 4157

# HELP ClickHouseProfileEvents_Seek Number of times the 'lseek' function was called.
# TYPE ClickHouseProfileEvents_Seek counter
ClickHouseProfileEvents_Seek{clickhouse_org="c2ba4799-a76e-456f-a71a-b021b1fafe60",clickhouse_service="12f4a114-9746-4a75-9ce5-161ec3a73c4c",clickhouse_service_name="test service",hostname="c-cream-ma-20-server-3vd2ehh-0",instance="c-cream-ma-20-server-3vd2ehh-0",table="system.events"} 1840

Metric Labels

All metrics have the following labels:

LabelDescription
clickhouse_orgOrganization ID
clickhouse_serviceService ID
clickhouse_service_nameService name

Information Metrics

ClickHouse Cloud provides a special metric ClickHouse_ServiceInfo which is a gauge that always has the value of 1. This metric contains all the Metric Labels as well as the following labels:

LabelDescription
clickhouse_cluster_statusStatus of the service. Could be one of the following: [awaking | running | degraded | idle | stopped]
clickhouse_versionVersion of the ClickHouse server that the service is running
scrapeIndicates the status of the last scrape. Could be either full or partial
fullIndicates that there were no errors during the last metrics scrape
partialIndicates that there were some errors during the last metrics scrape and only ClickHouse_ServiceInfo metric was returned.

Requests to retrieve metrics will not resume an idled service. In the case that a service is in the idle state, only the ClickHouse_ServiceInfo metric will be returned.

Configuring Prometheus

The Prometheus server collects metrics from configured targets at the given intervals. Below is an example configuration for the Prometheus server to use the ClickHouse Cloud Prometheus Endpoint:

global:
scrape_interval: 15s

scrape_configs:
- job_name: "prometheus"
static_configs:
- targets: ["localhost:9090"]
- job_name: "clickhouse"
static_configs:
- targets: ["api.clickhouse.cloud"]
scheme: https
params:
filtered_metrics: ["true"]
metrics_path: "/v1/organizations/<ORG_ID>/prometheus"
basic_auth:
username: <KEY_ID>
password: <KEY_SECRET>
honor_labels: true

Note the honor_labels configuration parameter needs to be set to true for the instance label to be properly populated. Additionally, filtered_metrics is set to true in the above example, but should be configured based on user preference.

Integrating with Grafana

Users have two primary ways to integrate with Grafana:

  • Metrics Endpoint – This approach has the advantage of not requiring any additional components or infrastructure. This offering is limited to Grafana Cloud and only requires the ClickHouse Cloud Prometheus Endpoint URL and credentials.
  • Grafana Alloy - Grafana Alloy is a vendor-neutral distribution of the OpenTelemetry (OTel) Collector, replacing the Grafana Agent. This can be used as a scraper, is deployable in your own infrastructure, and is compatible with any Prometheus endpoint.

We provide instructions on using these options below, focusing on the details specific to the ClickHouse Cloud Prometheus Endpoint.

Grafana Cloud with Metrics Endpoint

  • Login to your Grafana Cloud account
  • Add a new connection by selecting the Metrics Endpoint
  • Configure the Scrape URL to point to the Prometheus endpoint and use basic auth to configure your connection with the API key/secret
  • Test the connection to ensure you are able to connect
Configure Grafana Metrics Endpoint

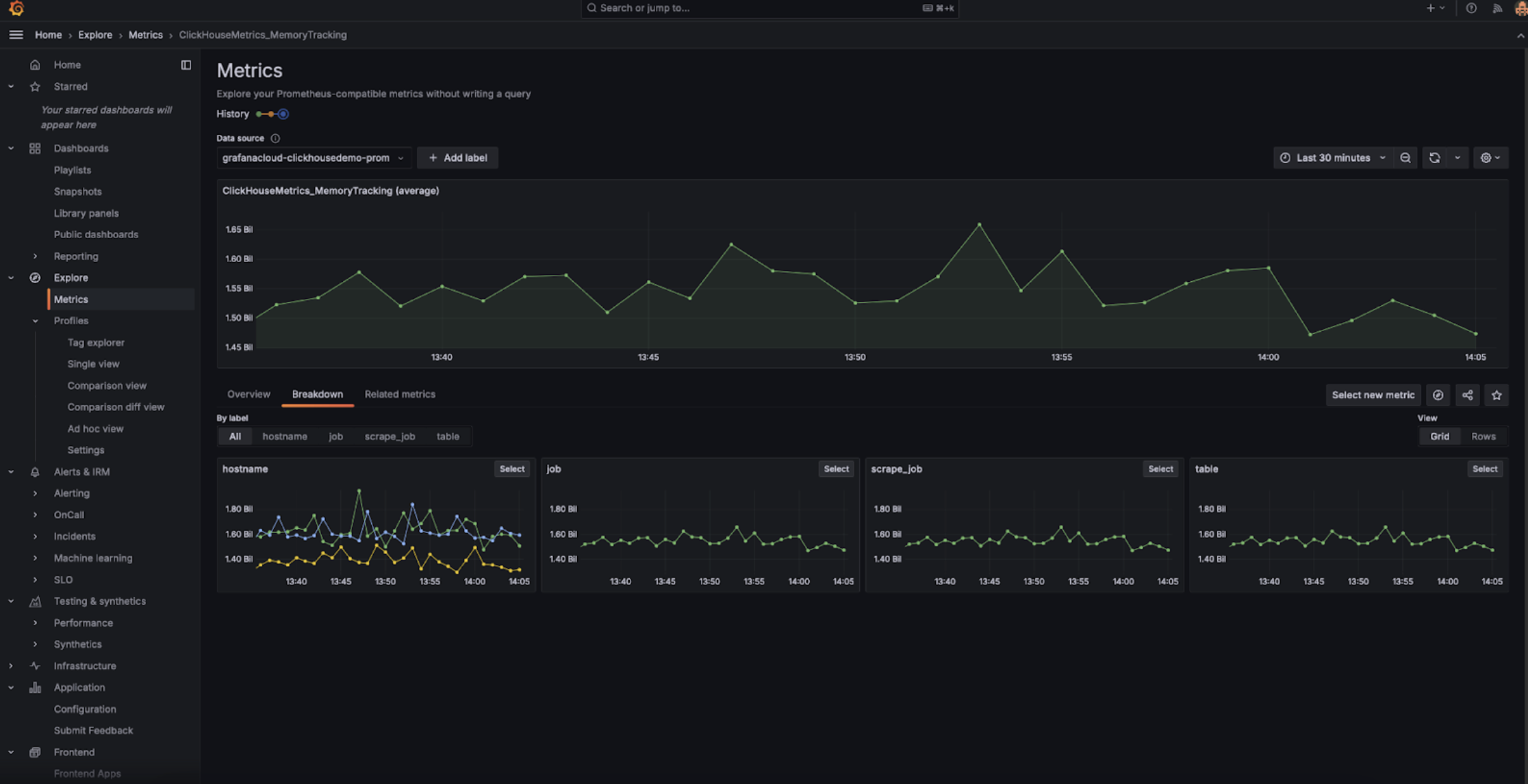
Once configured, you should see the metrics in the drop-down that you can select to configure dashboards:

Grafana Metrics Explorer Drop-down
Grafana Metrics Explorer Chart

Grafana Cloud with Alloy

If you are using Grafana Cloud, Alloy can be installed by navigating to the Alloy menu in Grafana and following the onscreen instructions:

Grafana Alloy

This should configure Alloy with a prometheus.remote_write component for sending data to a Grafana Cloud endpoint with an authentication token. Users then need to only modify the Alloy config (found in /etc/alloy/config.alloy for Linux) to include a scraper for the ClickHouse Cloud Prometheus Endpoint.

The following shows an example configuration for Alloy with a prometheus.scrape component for scraping metrics from the ClickHouse Cloud Endpoint, as well as the automatically configured prometheus.remote_write component. Note that the basic_auth configuration component contains our Cloud API key ID and secret as the username and password, respectively.

prometheus.scrape "clickhouse_cloud" {
// Collect metrics from the default listen address.
targets = [{
__address__ = "https://api.clickhouse.cloud/v1/organizations/:organizationId/prometheus?filtered_metrics=true",
// e.g. https://api.clickhouse.cloud/v1/organizations/97a33bdb-4db3-4067-b14f-ce40f621aae1/prometheus?filtered_metrics=true
}]

honor_labels = true

basic_auth {
username = "KEY_ID"
password = "KEY_SECRET"
}

forward_to = [prometheus.remote_write.metrics_service.receiver]
// forward to metrics_service below
}

prometheus.remote_write "metrics_service" {
endpoint {
url = "https://prometheus-prod-10-prod-us-central-0.grafana.net/api/prom/push"
basic_auth {
username = "<Grafana API username>"
password = "<grafana API token>"
}
}
}

Note the honor_labels configuration parameter needs to be set to true for the instance label to be properly populated.

Grafana self-managed with Alloy

Self-managed users of Grafana can find the instructions for installing the Alloy agent here. We assume users have configured Alloy to send Prometheus metrics to their desired destination. The prometheus.scrape component below causes Alloy to scrape the ClickHouse Cloud Endpoint. We assume prometheus.remote_write receives the scraped metrics. Adjust the forward_to key to the target destination if this does not exist.

prometheus.scrape "clickhouse_cloud" {
// Collect metrics from the default listen address.
targets = [{
__address__ = "https://api.clickhouse.cloud/v1/organizations/:organizationId/prometheus?filtered_metrics=true",
// e.g. https://api.clickhouse.cloud/v1/organizations/97a33bdb-4db3-4067-b14f-ce40f621aae1/prometheus?filtered_metrics=true
}]

honor_labels = true

basic_auth {
username = "KEY_ID"
password = "KEY_SECRET"
}

forward_to = [prometheus.remote_write.metrics_service.receiver]
// forward to metrics_service. Modify to your preferred receiver
}

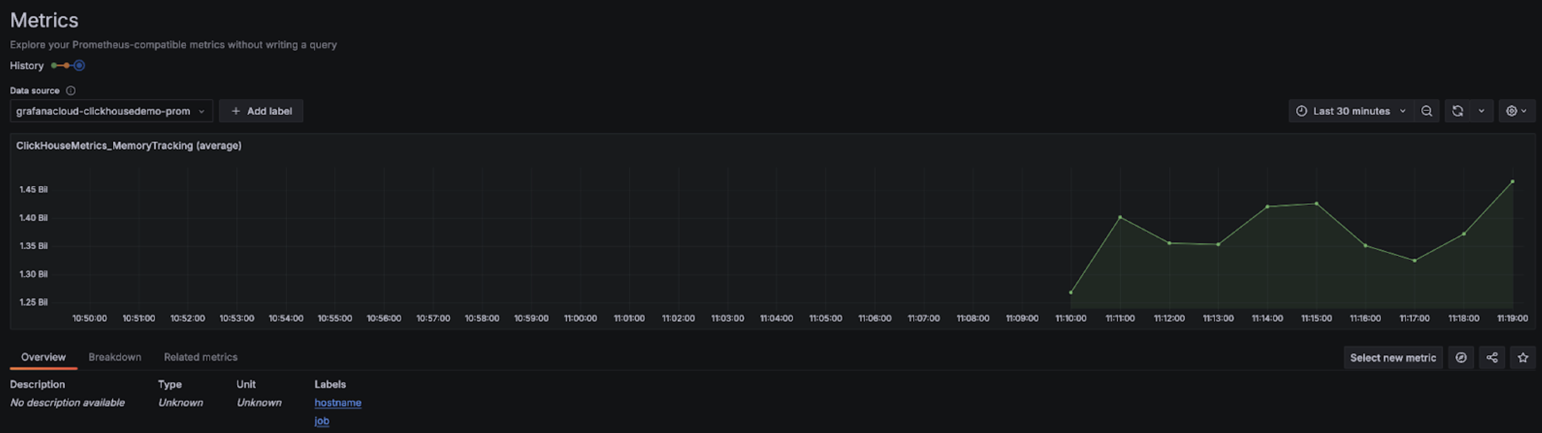
Once configured, you should see ClickHouse related metrics in your metrics explorer:

Grafana Metrics Explorer

Note the honor_labels configuration parameter needs to be set to true for the instance label to be properly populated.

Integrating with Datadog

You can use the Datadog Agent and OpenMetrics integration to collect metrics from the ClickHouse Cloud endpoint. Below is a simple example configuration for this agent and integration. Please note though that you may want to select only those metrics that you care about the most. The catch-all example below will export many thousands of metric-instance combinations which Datadog will treat as custom metrics.

init_config:

instances:
- openmetrics_endpoint: 'https://api.clickhouse.cloud/v1/organizations/97a33bdb-4db3-4067-b14f-ce40f621aae1/prometheus?filtered_metrics=true'
namespace: 'clickhouse'
metrics:
- '^ClickHouse.*'
username: username
password: password

Prometheus Datadog Integration